Created By: Manivannan Sivan Public Project Link: https://studio.edgeimpulse.com/public/134216/latestDocumentation Index
Fetch the complete documentation index at: https://docs.nordic.edgeimpulse.com/llms.txt
Use this file to discover all available pages before exploring further.
Project Demo

Problem Statement
On a typical baby swing rocker only a manual ON/OFF switch, or a swing timer option function can be chosen. But when a baby starts to cry in the middle of the night, the baby swing rocker is normally in the “Off” position, so it cannot calm the baby.TinyML Solution
I have automated the baby swing movement with a TinyML model. An Arduino is running audio inferencing and will classify the baby crying sound from room noise and activate the baby swing rocker motor, so that it can calm the baby and help them fall asleep again.Overview

Hardware Required
- Arduino Portenta H7
- Portenta Vision Shield
- Baby swing rocker
Data Acquisition
For data acquisition, I have collected real baby crying sounds and room noise. I have used an Arduino Portenta H7 with the Vision Shield to collect audio samples. The Arduino Portenta Vision Shield is used because it contains two MP34DT05 microphones which run on 16 MHz. For initial setup of the Portenta, follow the steps mentioned in this link. Once the Portenta firmware is flashed to the Arduino Portenta H7 hardware, then open the command window in your system and run the below command:edge-impulse-daemon
The Portenta is now connected to Edge Impulse. I have collected a dataset of real baby crying sounds and some normal room noise.

Create Impulse
Inside your Edge Impulse account, in the Create Impulse section, the Window Sampling is selected as 2500ms and Window Increase is set as 500ms. I have configured spectrogram as a Preprocessing block.

Neural Network Training
I have used a sequential neural network layer. The input data in 2 Dimensions is reshaped into 1 Dimension using a reshape layer. Then a 1 Dimensional convolution layer with Max pooling is used.1D Convolution Layer
The below diagram demonstrates the 1D convolution layer and max pooling filtering.
Max Pooling
The 1D max pooling block moves a pool (window) of a set size over the incoming data with a set stride, computing the maximum in each specific window. The below diagram demonstrates the max pooling technique in 1D input data. In our network, the max pooling is configured asMaxPooling1D(pool_size=2, strides=2, padding='same'). This means the pool size is 2, where it takes 2 indices values and outputs the maximum value in that. And the stride length is 2, so it moves the pool layer twice in one direction.



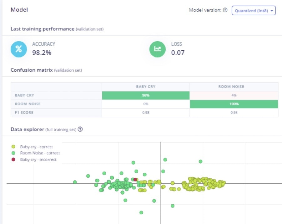
Results

Model Testing
After the model is trained with good accuracy, I have tested with new data. I have used two datasets for each category (baby cry and room noise) for testing. In testing with unseen data, the model achieved 100% accuracy. Then next step is deployment to the hardware.
Deployment
Once the testing is complete, go to the “Deployment” option and select Build firmware -> Arduino Portenta H7 to create a downloadable firmware to flash to the board. I have chosen Quantized (Int8). In Edge Impulse, there is also an option to use the EON compiler for reducing resources and improving accuracy, as well as lower latency.
edge-impulse-run-impulse
The above step will tell us whether the model is able to run smoothly on real hardware. After this step, now comes the real challenge! We need to integrate the Portenta H7 into the baby swing rocker!
For this, we need to deploy this model as source code and add our application on top of it.
So, we click the Create Library section in the Studio and select Arduino, then download the source code.
Open the Arduino IDE and select Sketch -> Include library and Add .Zip Library. Then select the downloaded Zip file on your machine.


portent_h7_microphone_continuous I have written the application code on top of the default code in the example.
Application Layer Integration
In the application code, I wrote the logic to activate a relay which is connected to the motor in the baby swing rocker. The below flowchart explains the logic of the application code. Also, I have added my application code in below GitHub link, which you can directly copy and paste into your Arduino IDE.
https://github.com/Manivannan-maker/smartbabyswingrocker

Hardware Integration
The Arduino Portenta is connected to the 5v DC Relay module. The Common pin in the relay is connected to the Gnd of the battery and NO pin in the relay is connected to the Gnd of the motor in the baby swing rocker whereas the Vcc of the motor is connected directly to the Battery positive terminal.

